Files
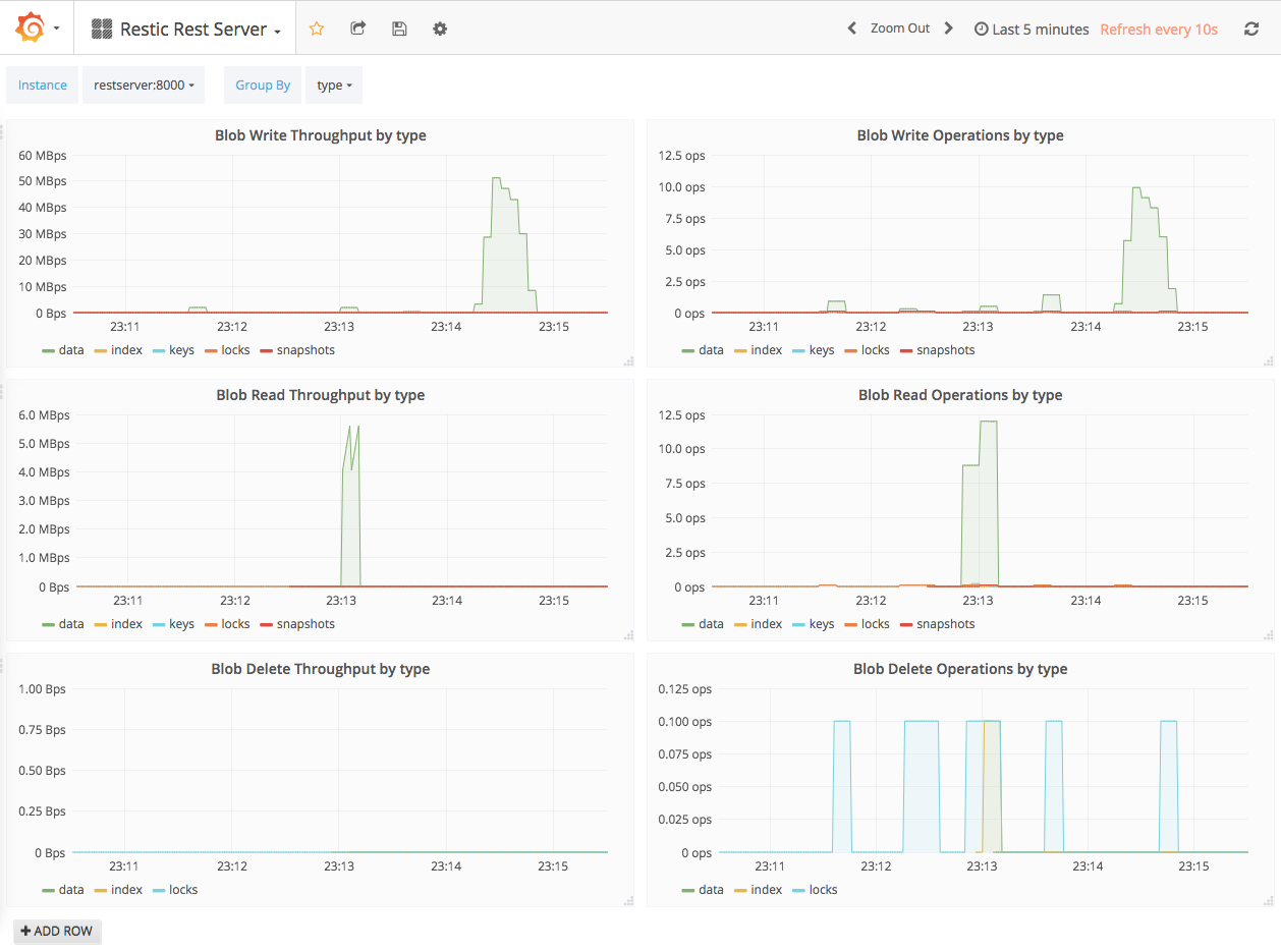
rest-server/examples/compose-with-grafana/screenshot.png
Konrad Wojas 213ff91b05 Full stack Docker Compose demo with Grafana dashboard
Add a full stack demo using Docker Compose that runs Rest Server,
Prometheus and Grafana with a Rest Server dashboard.
2017-10-30 17:05:56 +01:00

170 KiB
1258x935px

/vh/rest-server/raw/commit/3ce6aaf2b6d6989bb63569b643b30fd8fe6c2be5/examples/compose-with-grafana/screenshot.png